EigenVision
System Initializing

A new way to understand structure in visual data.

Geometry over pixels. Extracting meaning from complexity.

Edge Surface Motion
>> extracting structure
first module: segmentation
First module

Segmentation

Ordered edge chains are decomposed into locally consistent geometric segments, then matched with simple geometric fits. The sequence below moves from a single extracted chain to segmented structure and final fitted primitives.

Geometry-driven
Segmentation and fitting sequence

From chain to structure

Instead of treating an edge as a raw pixel trace, the system interprets it as an ordered geometric object.

01

Extract a stable ordered chain from the visual structure.

02

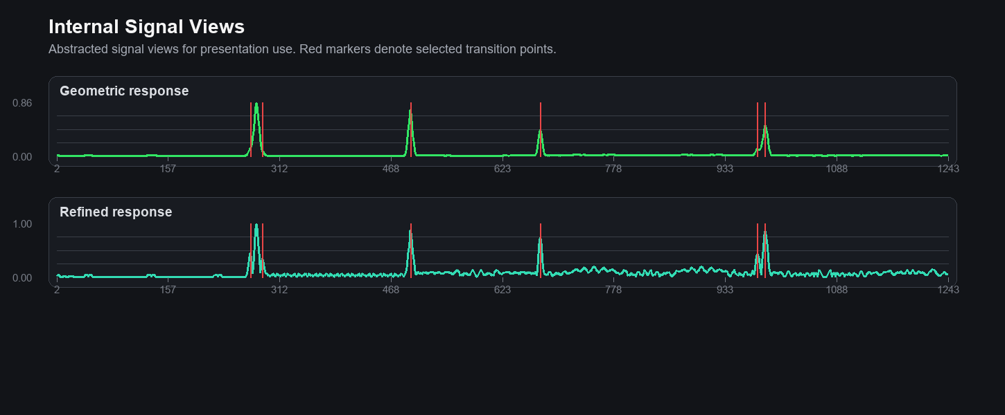
Detect internal transition points along the chain.

03

Split the chain into locally consistent segments.

04

Fit interpretable geometric primitives to each part.

Internal signal views

Internal signal views

Abstracted internal responses used to localize structural transitions along the ordered chain.